Prozessautomatisierung: Geschäftsprozesse analysieren und optimieren

Effiziente Prozessautomatisierung mit Microsoft Power Automate

von Riccardo Marciello | 30. März 2026

Prozessautomatisierung: Geschäftsprozesse analysieren und optimieren

Prozessautomatisierung: Geschäftsprozesse analysieren und optimieren? Prozessautomatisierung ist für Unternehmen heute weit mehr als nur ein technisches Thema. Sie bildet die Grundlage für effiziente Abläufe, mehr Transparenz und eine bessere Skalierbarkeit über Abteilungen, Teams und Systeme hinweg. Auf dieser Seite finden Sie wertvolle Tipps und einen umfassenden Einblick in das Thema. 

Wenn man einen Blick auf den folgenden Inhalt oder ein Inhaltsverzeichnis wirft, wird schnell klar: Aproda unterstützt Organisationen in jeder Phase dabei, Prozesse strukturiert zu analysieren, Automatisierungsmöglichkeiten zu erkennen und nachhaltige Workflows aufzubauen – von der ersten Prozessanalyse bis zur Umsetzung in ERP-, CRM- und Microsoft-Umgebungen. 

Dieser Artikel zeigt, wie Sie alles optimal nutzen, wertvolle Ressourcen schonen, Ihre Produkte effizienter verwalten und durch modernes Prozessmanagement echte Vorteile erzielen. Dabei stehen die kontinuierliche Optimierung, die Integration mit Drittanbietern und eine langfristige Automatisierungsstrategie im Mittelpunkt.

 

Prozessautomatisierung ist für Unternehmen heute weit mehr als nur ein technisches Thema. Sie bildet die Grundlage für effiziente Abläufe, mehr Transparenz und eine bessere Skalierbarkeit über Abteilungen, Teams und Systeme hinweg. Auf dieser Seite finden Sie wertvolle Tipps und einen umfassenden Einblick in das Thema. 

Wenn man einen Blick auf den folgenden Inhalt oder ein Inhaltsverzeichnis wirft, wird schnell klar: Aproda unterstützt Organisationen in jeder Phase dabei, Prozesse strukturiert zu analysieren, Automatisierungsmöglichkeiten zu erkennen und nachhaltige Workflows aufzubauen – von der ersten Prozessanalyse bis zur Umsetzung in ERP-, CRM- und Microsoft-Umgebungen. 

Dieser Artikel zeigt, wie Sie alles optimal nutzen, wertvolle Ressourcen schonen, Ihre Produkte effizienter verwalten und durch modernes Prozessmanagement echte Vorteile erzielen. Dabei stehen die kontinuierliche Optimierung, die Integration mit Drittanbietern und eine langfristige Automatisierungsstrategie im Mittelpunkt.

Automatisierungspotenziale entdecken
Power-Automate

Was ist Prozessautomatisierung?

Prozessautomatisierung beschreibt die Automatisierung wiederkehrender Abläufe mithilfe digitaler Workflows, Anwendungen und intelligenter Systeme. Es gibt heute eine Vielzahl an Tools, mit denen sich jede Art von Geschäftsregel umsetzen lässt. Zielist es, manuelle Aufgaben zu reduzieren, Daten effizienter zu verarbeiten und Prozesse innerhalb eines Unternehmens zu standardisieren. Durch den Einsatz moderner Plattformen können Abläufe über verschiedene Systeme, Geräte und Dienste hinweg automatisiert werden, wie z. B. bei der abteilungsübergreifenden Rechnungsfreigabe.

Power Automate

Welche Rolle spielt Microsoft Power Automate als Plattform?

Microsoft Power Automate ist eine cloudbasierte Software zur Automatisierung wiederkehrender Aufgaben und Teil der Microsoft Power Platform, zu der auch Power Apps und Power BI gehören. Als leistungsstarker Nachfolger älterer Workflow-Lösungen bietet es enorme Fähigkeiten, um Prozesse zu transformieren. Unternehmen können damit Workflows ohne umfangreiche Programmierkenntnisse erstellen. Zahlreiche Funktionen und Aktionen lassen sich flexibel miteinander verknüpfen, sodass bei einem bestimmten Auslöser exakt die gewünschten Schritte erfolgen. Eine Drag-and-drop-Oberfläche ermöglicht es, automatisierte Abläufe schnell zu modellieren und anzupassen. Gleichzeitig integriert Power Automate über 1'400 zertifizierte Konnektoren, unter anderem mit Dynamics 365, SAP oder Salesforce sowie weiteren Tools und Drittanbietern.

Power Automate stellt zudem zahlreiche Vorlagen bereit, mit denen Nutzer ihre Automatisierungen schnell aufsetzen können. Diese Flow Vorlagen erleichtern den Einstieg und beschleunigen die Umsetzung von Standardprozessen.

Wie funktioniert Power Automate auf verschiedenen Geräten und im Team?

Power Automate kann auf verschiedenen Geräten und Browsern genutzt werden und steht zusätzlich als mobile App für iOS, Android und Windows zur Verfügung. Besonders nützlich für lokale Automatisierungen ist die Desktop App, die auch für Windows 10 sowie neuere Versionen verfügbar ist und unter dem Konzept Power Automate für Desktop läuft. Flexible Modelle für die Lizenz ermöglichen es, unterschiedliche Einsatzszenarien abzubilden. Organisationen können ausserdem Benutzer oder Gruppen als Besitzer definieren, um Flows gemeinsam zu bearbeiten und zu verwalten. Diese Möglichkeiten schaffen eine skalierbare Grundlage für nachhaltige Automatisierung und kontinuierliche Optimierung.

Microsoft Power Platform entdecken

Prozessanalyse als Grundlage der Automatisierung

Eine erfolgreiche Automatisierung beginnt mit einer fundierten Prozessanalyse. Das übergeordnete Ziel der Prozessanalyse ist es, Schwachstellen in den Prozessen zu erkennen und Optimierungspotenziale aufzudecken. Nur mit einem klaren Verständnis bestehender Abläufe lassen sich Automatisierungsmöglichkeiten gezielt identifizieren und priorisieren. Aproda analysiert die aktuelle Prozesslandschaft im Rahmen einer strukturierten IST-Analyse und bewertet Herausforderungen, Medienbrüche und ineffiziente Abläufe.

Welche Methoden werden in der Prozessanalyse eingesetzt?

Die Prozessanalyse nutzt Methoden wie Prozessmo...

Welche Methoden werden in der Prozessanalyse eingesetzt?

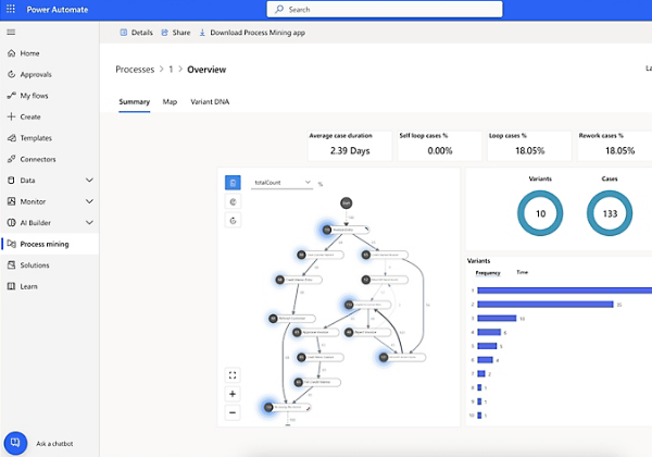
Die Prozessanalyse nutzt Methoden wie Prozessmodellierung, Wertstromanalyse und Process Mining. Process Mining analysiert digitale Protokolldaten, um reale Prozesse zu rekonstruieren und Engpässe sichtbar zu machen. Zum Beispiel können Durchlaufzeiten und Flaschenhälse exakt gemessen werden. Diese Methoden schaffen Transparenz über Datenflüsse, Systeme und Verantwortlichkeiten und ermöglichen eine fundierte Bewertung der bestehenden Abläufe.

Zur Visualisierung werden häufig Flussdiagramme eingesetzt, die einzelne Prozessschritte übersichtlich darstellen. Zusätzlich zeigen Swimlane-Diagramme, welche Abteilung oder Person welche Aufgabe innerhalb eines Prozesses übernimmt.

Wie erfolgt kontinuierliche Optimierung und Lean Management?

Die Analyse komplexer Prozesse erfordert Fach-...

Wie erfolgt kontinuierliche Optimierung und Lean Management?

Die Analyse komplexer Prozesse erfordert Fach- und Methoden-Know-how sowie Erfahrung, um nachhaltige Optimierungspotenziale zu erkennen. Lean Management konzentriert sich auf die kontinuierliche Verbesserung und die Beseitigung von Verschwendung. Prozessoptimierung zielt darauf ab, Schwachstellen zu beseitigen und Verbesserungsmöglichkeiten systematisch zu nutzen. Im Kontext der digitalen Transformation ist häufig ein Redesign bestehender Abläufe notwendig, um sich an veränderte Rahmenbedingungen anzupassen.

Ein Redesign der Prozesse ist notwendig, wenn bestehende Abläufe nicht mehr geeignet sind, um die Ziele der Organisation zu erreichen. Gerade im Rahmen der digitalen Transformation müssen Prozesse häufig neu gestaltet werden.

Wie wird aus der Prozessanalyse eine SOLL-Prozessgestaltung?

Nach der Prozessanalyse entwickelt Aproda gemei...

Wie wird aus der Prozessanalyse eine SOLL-Prozessgestaltung?

Nach der Prozessanalyse entwickelt Aproda gemeinsam mit dem Unternehmen strukturierte Soll‑Prozesse für zentrale Bereiche wie Sales, Service, Supply Chain, Finance oder Produktion. Dabei werden bestehende Abläufe kritisch hinterfragt, vereinfacht und konsequent auf die strategischen Ziele des Unternehmens ausgerichtet.

Im Fokus stehen klare Rollen, definierte Schnittstellen und einheitliche Prozesslogiken über Abteilungen hinweg. Durch gezielte Standardisierung und Harmonisierung entstehen transparente, durchgängige Abläufe, die Medienbrüche reduzieren und die Zusammenarbeit verbessern. So wird nicht nur Effizienz gesteigert, sondern auch die Qualität und Nachvollziehbarkeit von Prozessen nachhaltig erhöht.

Welche Rolle spielt Technologie- und Systemberatung?

Nach der Analyse folgt die Auswahl der passenden Technologien und Tools. Aproda bewertet, welches System, welche Plattform, Module und Anwendungen den grössten Mehrwert bieten. Dabei wird geprüft, ob ein Prozess direkt im ERP umgesetzt werden sollte, ob CRM-Automation sinnvoll ist, oder ob Microsoft Power Automate beziehungsweise RPA eingesetzt werden sollte.

 

Wie werden Microsoft Power Automate und Flow Vorlagen eingesetzt?

Microsoft Power Automate ermöglicht es, automatisierte Workflows mithilfe von Flow Vorlagen zu erstellen und bestehende Geschäftsprozesse schnell zu digitalisieren. Die Plattform unterstützt sowohl cloudbasierte Automatisierung als auch Desktop Flows zur Automatisierung lokaler Tools. Durch die Integration mit Drittanbietern lassen sich Systeme flexibel erweitern und Daten zwischen Tools synchronisieren.

 

Wie werden Architektur und Systemlandschaft definiert?

Im Rahmen der Systemberatung definiert Aproda ausserdem die Architektur für Schnittstellen, Datenflüsse und Integrationen. Cloud- und On-Premises-Strategien werden bewertet und bestehende Systemlandschaften harmonisiert. Ziel ist eine skalierbare Plattform, die Daten, Anwendungen und Workflows effizient verbindet und eine kontinuierliche Optimierung ermöglicht.

Workflow- und Automationsdesign über ERP und CRM

Auf Basis der definierten Architektur entwickelt Aproda konkrete Workflow- und Automationslösungen. Dabei werden Genehmigungsworkflows, Validierungs- und Prüfungsszenarien sowie automatisierte Abläufe implementiert. Die Nutzung von Flow Vorlagen beschleunigt die Umsetzung und ermöglicht eine strukturierte Automatisierung.

Typische Anwendungsfälle sind:

  • Genehmigungs- und Freigabeprozesse
  • automatische Dokumentenerstellung und -verteilung
  • Lead-, Opportunity-, Service- und Marketing-Automationen
  • Automatisierung von MRP-, Dispositions- und Supply-Chain-Prozessen
  • automatische Buchungen und Finance-Automation
  • strukturierte Datenerfassung und Qualitätssicherung
  • Synchronisation von Daten zwischen Systemen und Tools
  • Integration mit Drittanbietern und externen Plattformen

Durch die Integration von ERP-, CRM- und Microsoft-Tools entstehen durchgängige Workflows, die Aufgaben automatisieren und Daten konsistent bereitstellen. Power Automate ermöglicht es, Flows zu erstellen, Flow Vorlagen zu nutzen und Automatisierungen über Dienste wie Microsoft Dynamics, SharePoint oder weitere Apps umzusetzen.

intelligente Optimierung

Wie unterstützt KI die intelligente Optimierung?

Die nächste Stufe der Automatisierung ist der Einsatz von KIund agentenbasierter Automation. Aproda unterstützt Unternehmen bei der Identifikation von Einsatzmöglichkeiten für KI im ERP- und CRM-Umfeld. Dazu gehören Predictive Models für Bedarfsplanung, Churn-Analysen oder Debitorenrisiko-Bewertungen.

KI-gestützte Text-, Analyse- und Dokumentenprozesse helfen dabei, Informationen schneller auszuwerten und datenbasierte Entscheidungen zu treffen. Intelligente Sales- und Service-Unterstützung entlastet Mitarbeiterinnen und Mitarbeiter und verbessert gleichzeitig die Qualität der Abläufe. Reporting- und Analysefunktionen können zusätzlich mit Power BI erweitert werden, um wertvolle Erkenntnisse aus automatisierten Prozessen zu gewinnen und weitere Optimierungspotenziale zu identifizieren.

End-to-End-Automatisierung mit Microsoft Power Automat

Durch die Verbindung von Prozessanalyse, Systemberatung, Workflowdesign und KI-gestützter Automation entsteht ein ganzheitlicher Ansatz für die Automatisierung von Abläufen. Aproda begleitet Unternehmen entlang der gesamten Automatisierungsstrategie – von der Analyse über die Umsetzung bis zur kontinuierlichen Optimierung.

Mit Microsoft Power Automate, ERP- und CRM-Workflows, RPA und KI werden betriebliche Abläufe effizienter, transparenter und skalierbarer gestaltet. Die Integration mit Drittanbietern, die Nutzung von Flow Vorlagen und eine fundierte Prozessanalyse schaffen die Grundlage für nachhaltige Optimierung.

Die Automatisierung von Abläufen wird damit zum zentralen Bestandteil moderner Unternehmensorganisation – und zum entscheidenden Hebel für effizientere Geschäftsprozesse, bessere Workflows und langfristigen Erfolg.

Ihr Kontakt bei uns

Riccardo Marciello | Solution Sales Specialist

Sehr gern berate ich Sie persönlich. Rufen Sie mich an: 
058 200 14 14 oder schreiben Sie mir ein E-Mail. Ich freue mich auf Ihre Kontaktaufnahme!

Erstberatung buchen >>

Kontakt aufnehmen